Advertising. Reinvented.

Advertising. Reinvented.

Advertising.
Reinvented.

No ad tech middlemen.
No third-party dependencies.
100% accurate first-party data.

Advertising is broken

Advertisers lose $84B in ad fraud every year.[1]

Publishers lose 70% of revenue in ad tech tax.[2]

Users lose up to 80% of their data plans on ads.[3]

Here's
how we
fix it:
 Of every $1 spent on ads,Of every $1 spent on ads,of every $1 spent on ads
are lost on middlemen. 
Novum cuts out the ad tech middlemen to bring efficiency, trust, and privacy.
We make transparency the default state of digital advertising.

For advertisers

100% accurate data.
That you own.

First-party data are your most valuable proprietary asset. This is why we think you should own it.

For the first time, advertisers can collect and store campaign performance data directly on their servers. No more data loss, discrepancies, and theft. You know where your data is stored and you have 100% ownership.

Direct supply path
to premium publishers

The Novum Marketplace meets premium publishers with reputable brands.

A direct advertiser-to-publisher supply path for real-time bidding auctions and programmatic direct deals. A more controlled, brand-safe environment with 25x lower ad tech tax.

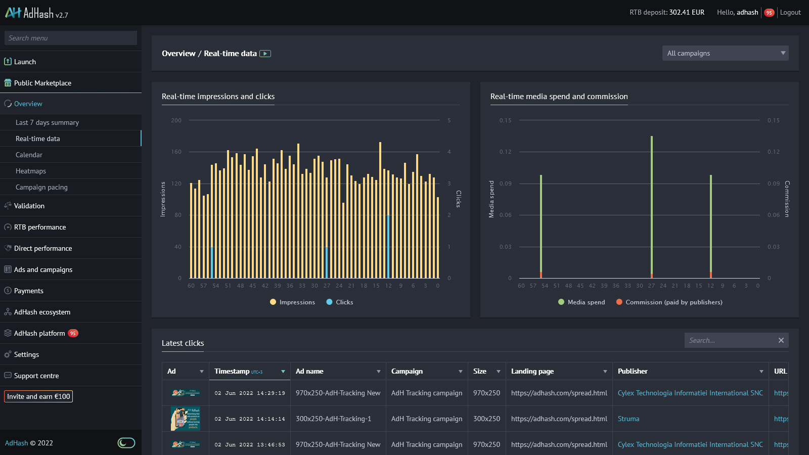
Real-time reporting
and immediate control

Campaigns launch in under three minutes. Reports update in under five seconds. Optimisations apply instantly.

From quick performance overview to click-level data and granular reports broken down by URLs, locations, browsers, devices, and ten other parameters.

Robust ad fraud prevention

Find out how much and what kind of invalid traffic you save on with Novum Ad Fraud Prevention. Invalid traffic includes clicks and impressions that may artificially inflate your cost.

Novum proactively removes bot traffic, traffic originating from suspicious hardware, duplicated clicks, and many other potential ad fraud attack vectors. You will not be charged for invalid traffic since it brings no value.

Built-in heatmaps

Colour-coded visualisations of click coordinates depict how people interact with your ads and provide key insights into ad design performance and traffic quality.

You can parse through large data sets to quickly visualise certain traits. Analyse click-level data by URL, publisher, device type, and other parameters to make more informed optimisations.
Discover more
Novum platform reportingNovum Public MarketplaceNovum real-time reporting and controlNovum built-in heatmapsNovum built-in heatmapsgreen monitor imagegreen monitor image

For publishers

Novum platform reportingNovum fast loading timeNovum transparencyNovum transparencyblue monitor imageblue monitor image

25x reduction in ad tech tax

A direct publisher-to-advertiser supply path eliminates the complexity and replaces the 70% ad tech tax with a transparent 6% commission for publishers.

While our protection against ad blockers allows publishers to regain previously lost revenues, new ad formats boost engagement and drive more value across both RTB campaigns and direct deals.

30x faster ad loading time

Novum ads load in under 120 ms. Why does this matter? Sites that load faster earn up to 2x more, have 25% higher viewability, and 20% longer sessions.

53% of people abandon pages that take longer than 3 seconds to load. So every second of added delay not only undermines the user experience but can dramatically impact your bottom line.

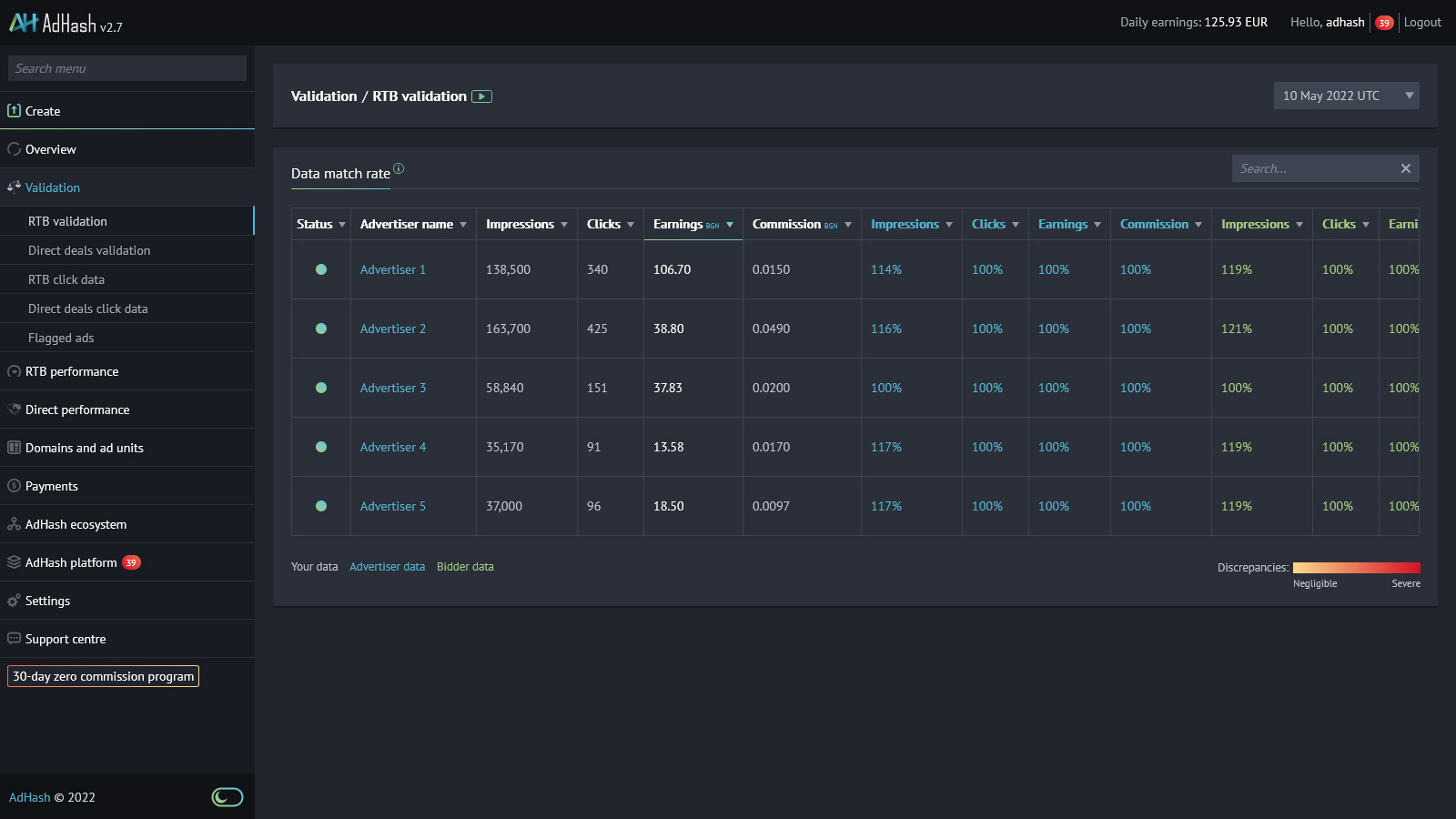
Radical transparency

For the first time, publishers and advertisers can directly compare daily records of impressions, clicks and costs, and completely eliminate end-of-month disputes. The system automatically safeguards from discrepancies above a set threshold.

Explore real-time click-level data and granular reports by advertisers, locations, devices, and nine other parameters. All in a single easy-to-use UI.

Contextual analysis
driving higher revenue

Content is king. To ensure that publishers have the revenue to fund the creation of premium content, Novum runs advanced contextual analysis of pages.

This enables advertisers to set bid multipliers for contextually relevant content, driving more publisher revenue.
Discover more
left handright hand

Cutting out
the middlemen

What if you could invest those 70% in something other than middlemen?

Explore the Novum Public Marketplace to bring automation, scale, and targeting to your direct deals. Or get started with Novum RTB and launch your real-time bidding campaigns without worrying about ad fraud ever again.

The world's first trustless protocol
for digital advertising

What do we mean by trustless? Advertisers have full control over their targeting and data analysis. No need to trust or share data with any third-party technology vendor. Not even Novum.


How do we make this possible? By storing key components on a blockchain and using a unique combination of cryptography and distributed databases.

What is recorded on the blockchain?

blockchain

What is recorded on the blockchain?

Contextual targeting

We target context, not individuals. Novum relies on contextual intelligence to deliver relevant messaging across the open internet.

Our technology reads contextual signals in the content and URLs of webpages to detect new audience opportunities. Advertisers can go beyond simply targeting keywords. They can now fine-tune their reach by using hyper-contextual targeting to focus on specific URLs or groups of URLs that hold specific relevance. Bid multipliers can channel resources according to the level of relevance.

Advertising doesn't have to be

Imagine a world without online surveillance. A world where advertising sells products to people without turning people into products.
Now, let's build it.

Join Novum now